ACS for a workshop for the production of dairy products of a wide range





  • ACS for a workshop for the production of dairy products of a wide range

  • Automated control system for a workshop for the production of dairy products of a wide range | Turkmenistan

    «Ak Depe Hyzmat», Turkmenistan

  • Branch:

    Dairy

  • Year:

    2023

  • About the project:

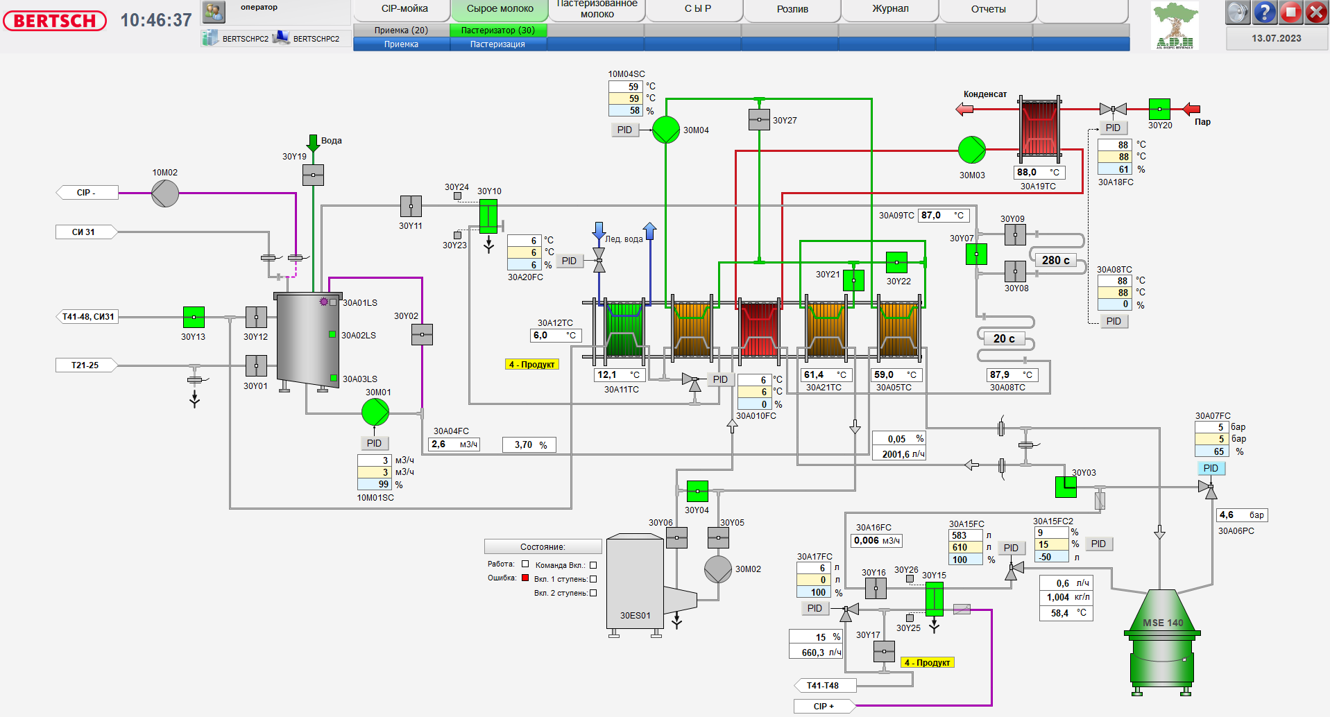
    Aproteс Engineering has developed PLC, HMI, SCADA software and commissioned an automated control system for a workshop for the production of dairy products of a wide range. Such as milk, kefir, yogurt, sour cream, cream, cottage cheese, mozzarella cheese and so on. A feature of this project is the programming and adjustment of the unit for normalizing milk in a stream with a capacity of 3 tons per hour.

    The control system is based on Siemens CPU315-2 PN/DP PLC, Siemens Siamatic TP 900 control panels, operator workstation.

    Interaction and exchange of signals is carried out with the equipment:

     

    dry milk dissolving unit

    (blender) (Inoxpa)

    separator (GEA)

    homogenizer 3000 l/h (HPM)

    homogenizer 500 l/h (HPM)

    freezer (Technogel)

    ice cream filler (Technogel)

    cup forming machine (Galdi)

    house packaging machine (Galdi)

    mozzarella molding machine (MilkyLab)

    mozzarella tray sealing machine (Henkovac)

    cottage cheese kneader

    packaging machine for packaging cottage cheese in foil (Fasa)

    ice water generator (FIC)

    ice water pumping station (KSB)

    steam boiler plant (ICI)

    pneumatic air compressor (Kaeser).


    A feature of this project is the implementation of the following technologies:

    Automatic in-line milk normalizer

    Thanks to the use of an automated control system with Aprotec Engineering software, we can manage and control all technological processes centrally from the operator's room, which in turn allows us to reduce the influence of the human factor on the process, stabilize quality, increase the speed and efficiency of the system as a whole.

    With a Siemens control system, you can prepare your plant for the future thanks to a system that can be expanded flexibly. All control elements and control panels are connected to the company network, which allows you to control the process from the office at any time.

Work performed by Aprotec Engineering:

  • PLC software development
  • HMI software development
  • SCADA software development
  • Communication with other equipment
  • Development of operator instructions
  • Commissioning works
  • Training

Technical features:

  • PLC: Siemens CPU 315-2 PN/DP
  • Stations of the distributed periphery
  • Operational control: HMI Siemens TP 900
  • Frequency converter: Siemens
  • Communication: ProfiNET, Profibus DP
ACS for a workshop for the production of dairy products of a wide range
ACS for a workshop for the production of dairy products of a wide range
ACS for a workshop for the production of dairy products of a wide range
ACS for a workshop for the production of dairy products of a wide range
ACS for a workshop for the production of dairy products of a wide range
ACS for a workshop for the production of dairy products of a wide range
ACS for a workshop for the production of dairy products of a wide range
ACS for a workshop for the production of dairy products of a wide range
ACS for a workshop for the production of dairy products of a wide range
ACS for a workshop for the production of dairy products of a wide range
ACS for a workshop for the production of dairy products of a wide range
ACS for a workshop for the production of dairy products of a wide range
ACS for a workshop for the production of dairy products of a wide range
ACS for a workshop for the production of dairy products of a wide range
ACS for a workshop for the production of dairy products of a wide range
ACS for a workshop for the production of dairy products of a wide range
ACS for a workshop for the production of dairy products of a wide range
ACS for a workshop for the production of dairy products of a wide range
ACS for a workshop for the production of dairy products of a wide range
ACS for a workshop for the production of dairy products of a wide range
ACS for a workshop for the production of dairy products of a wide range