Automation of the VIGAND-4000 vacuum evaporator for wort production





  • Automation of the VIGAND-4000 vacuum evaporator for wort production

  • Automation of the VIGAND-4000 vacuum evaporator for wort production

    Russian Federation, Krasnodar region

  • Branch:

    Drinks

  • Year:

    2022 г.

  • About the project:

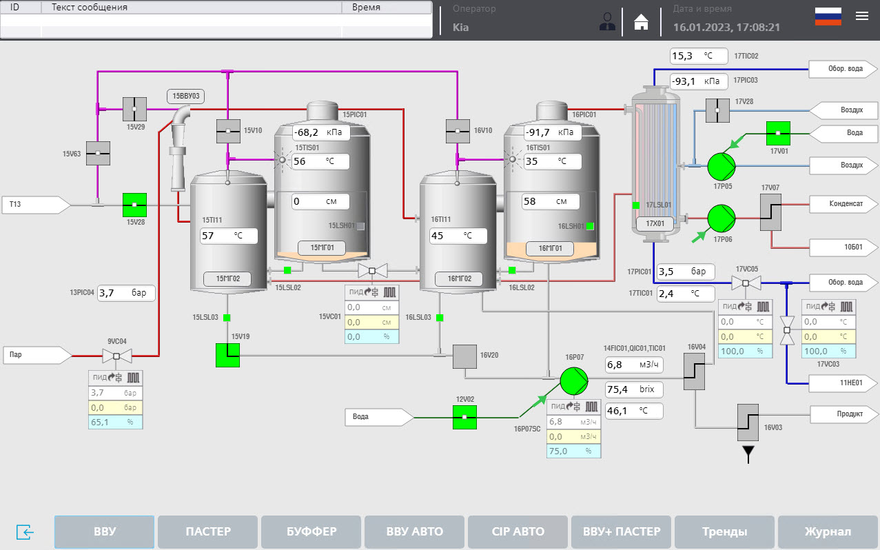
    Aprotec Engineering designed, supplied, developed software and commissioned the control system for the VIGAND-4000 vacuum evaporator and, together with our partners, launched the production of kvass wort.

     


    Wort is a grain concentrate for the production of kvass. It looks like a dark brown viscous liquid with a rich bread aroma.

    The device VVU VIGAND-4000 was completely restored and modernized by our partners. After a set of measures, the productivity of the line was increased by more than 15%.

     


    Our software solution is optimally prepared for ongoing development thanks to its modular configuration and allows for flexible line customization to the process.

     


    The control system is based on Siemens SIMATIC S7-300 CPU 315-2PN-DP controller, Siemens SIMATIC HMI MTP1200 touch panel.

    All technological processes (acceptance of raw materials, issuance of concentrated wort, CIP-washing of equipment) are carried out automatically according to a specific recipe. Our control system is fully software integrated with the automated plant control system built on the basis of ProLeIT.

     


    Use of a Siemens control of the latest generation prepare your plant for the future with a system that permits flexible expansion. All controls and operating panels are connected to the company network to supervise the process from the office at all times

Work performed by Aprotec Engineering

  • Supply of control system
  • Development of an electrical project
  • Preparation of instrumentation specifications
  • PLC software development
  • HMI software development
  • Communication with other equipment
  • Development of operator instructions
  • Commissioning works
  • Training

Technical features:

  • 2 electrical cabinets
  • PLC: Siemens CPU 315-2 PN/DP
  • 2 distributed periphery stations
  • Operational control: HMI Siemens MTP 1200
  • Frequency converter: Schneider Electric
  • Communication: ProfiNET, Profibus DP
Automation of the VIGAND-4000 vacuum evaporator for wort production
Automation of the VIGAND-4000 vacuum evaporator for wort production
Automation of the VIGAND-4000 vacuum evaporator for wort production
Automation of the VIGAND-4000 vacuum evaporator for wort production
Automation of the VIGAND-4000 vacuum evaporator for wort production
Automation of the VIGAND-4000 vacuum evaporator for wort production
Automation of the VIGAND-4000 vacuum evaporator for wort production
Automation of the VIGAND-4000 vacuum evaporator for wort production
Automation of the VIGAND-4000 vacuum evaporator for wort production
Automation of the VIGAND-4000 vacuum evaporator for wort production
Automation of the VIGAND-4000 vacuum evaporator for wort production
Automation of the VIGAND-4000 vacuum evaporator for wort production