Automated cheese production line, Altai Territory





  • Automated cheese production line, Altai Territory

  • Automated cheese production line, Altai Territory

    Russia, Troitsk

  • Branch:

    Cheese

  • Year:

    2019

  • About the project:

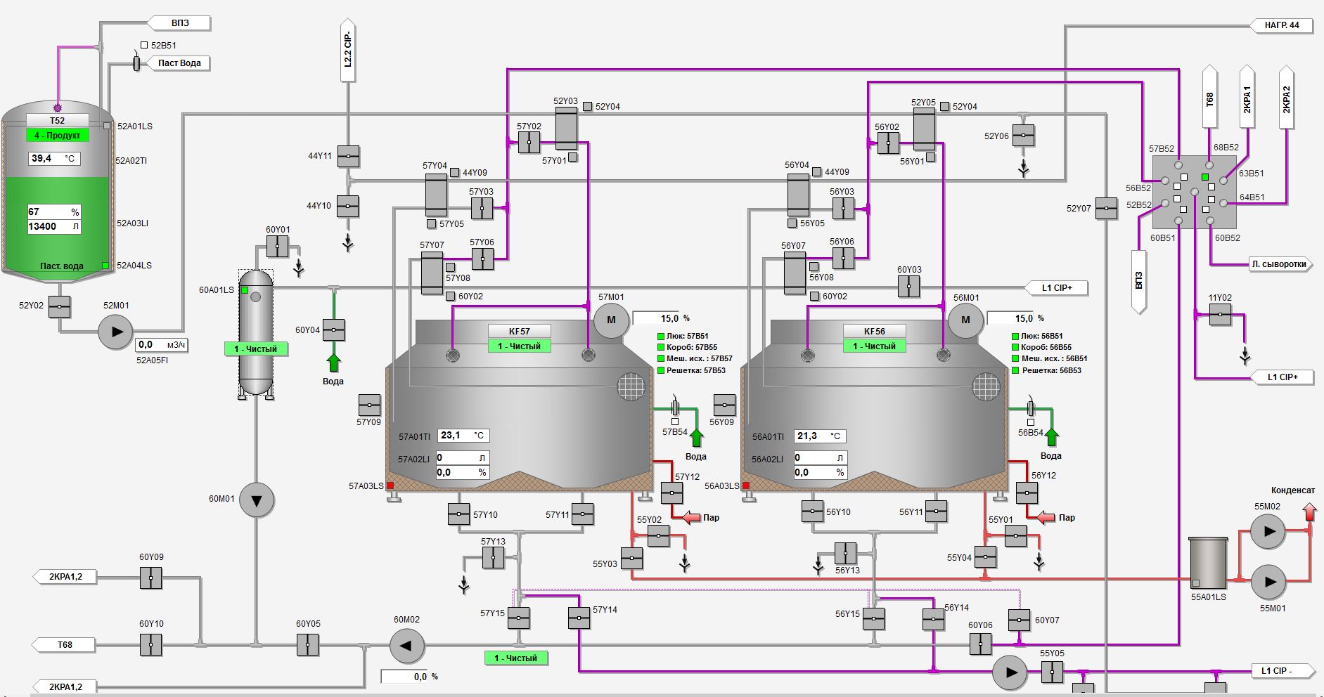
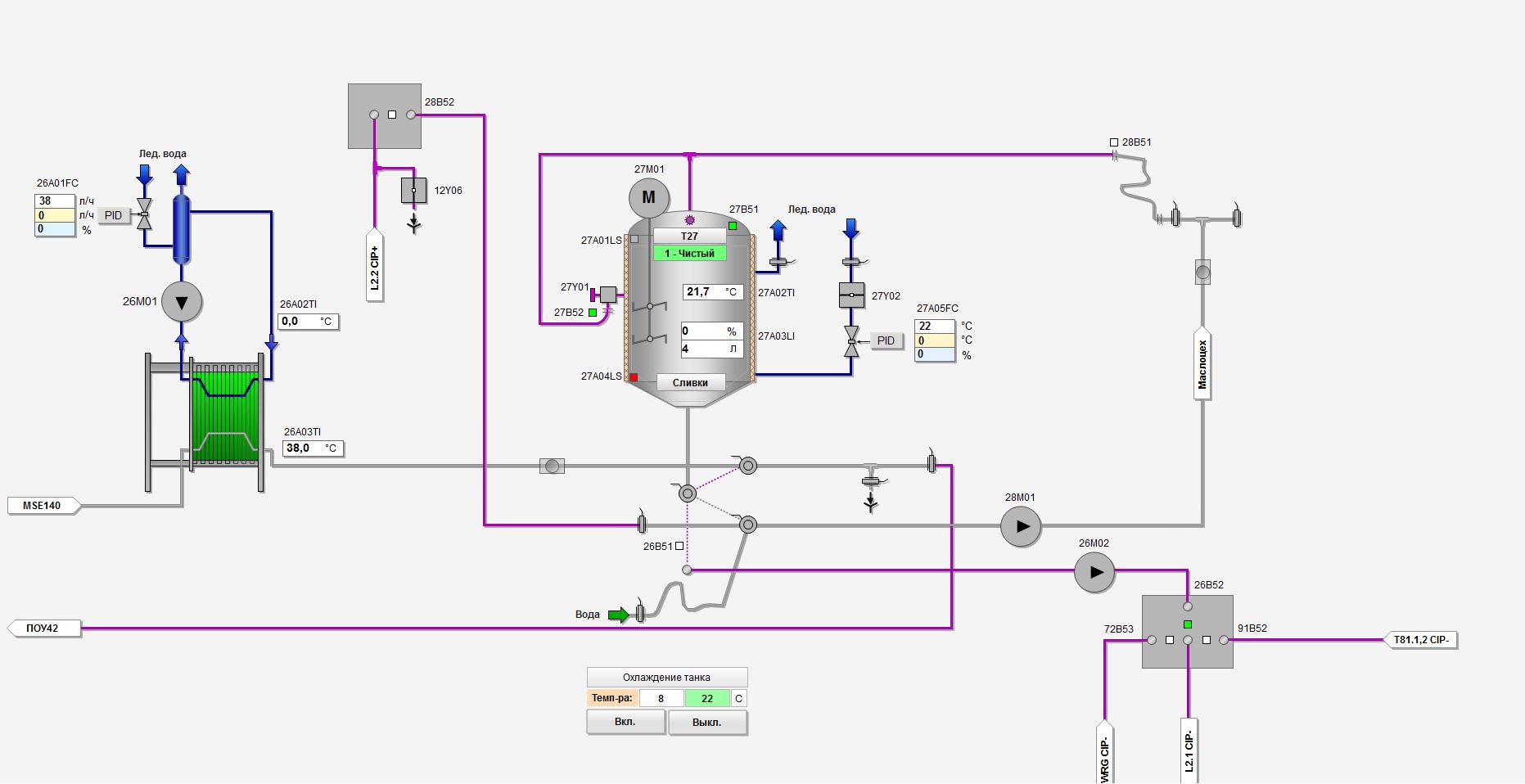
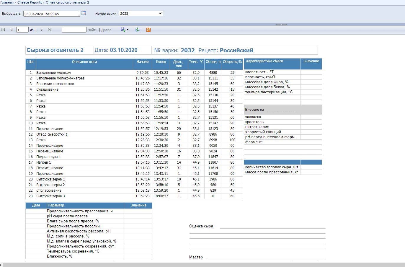
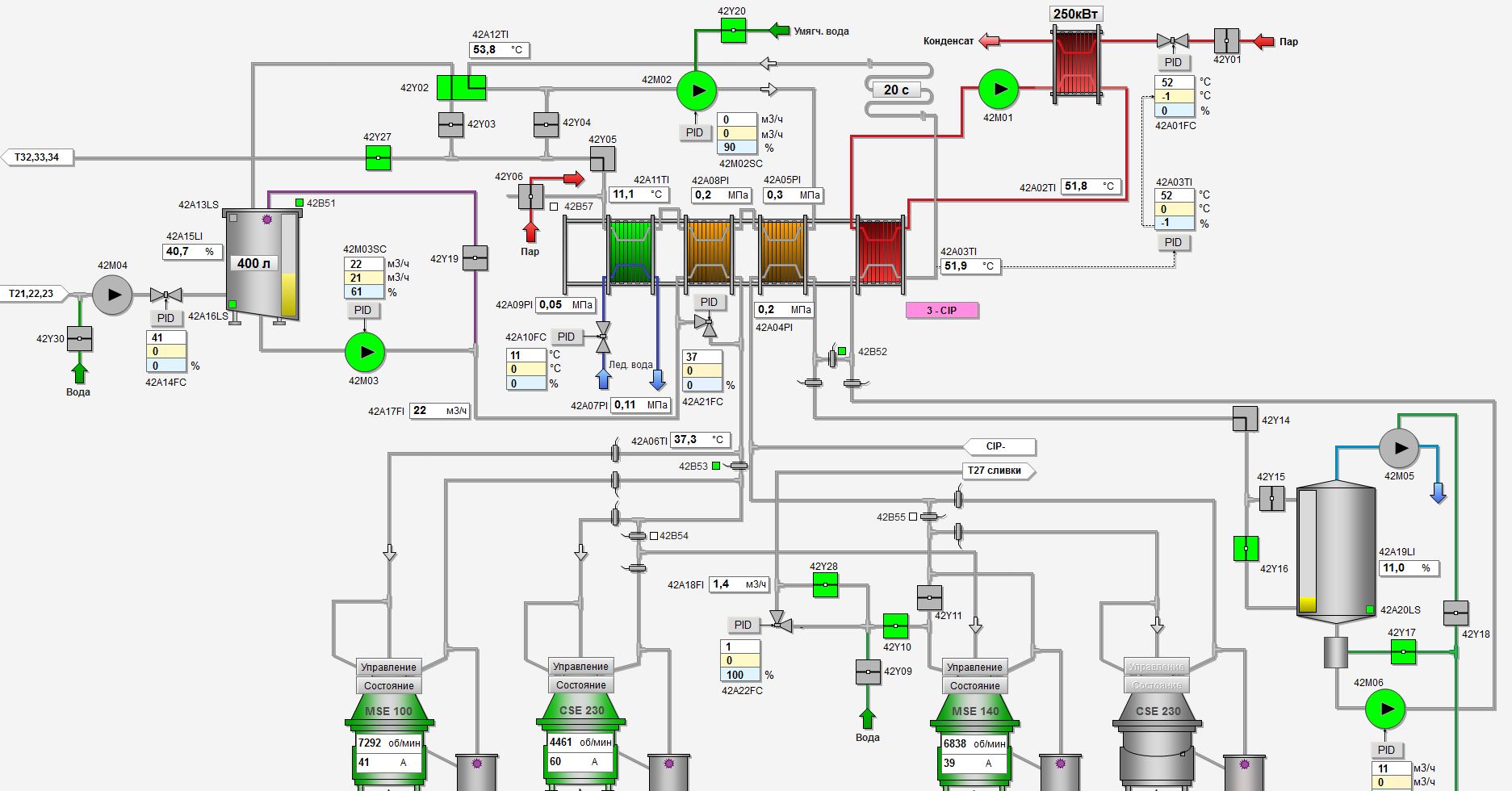
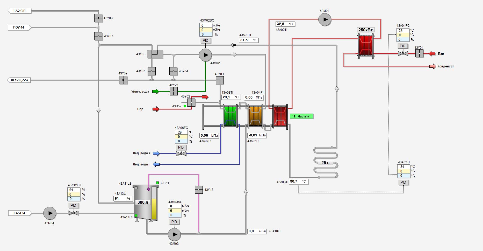
    Aprotec Engineering carried out the development of PLC, HMI, SCADA software, electrical installation and commissioning of an automated cheese production line.

     


    The control system is based on Siemens S7-1500 PLC, Siemens Siamatic TP 1200 control panels, two redundant servers and two operator client stations.

     


    Interaction and exchange of signals is carried out with the equipment:

    GEA Westfalia (separator, bactofuge),
    KALT (press).

     


    A feature of this project is the implementation of the following technologies:

    Application of the whey heat recovery system for reuse.

     


    By using the latest generation of Siemens control systems, you can prepare your plant for the future thanks to a system that can be expanded flexibly. All control elements and control panels are connected to the company network, which allows you to control the process from the office at any time.

Work performed by Aprotec Engineering

  • PLC software development
  • HMI software development
  • SCADA software development
  • Integration into the client's existing management system
  • Installation work chief
  • Commissioning works
  • Training

Technical features:

  • Raw milk storage areas
  • Processed milk storage area
  • CIP station for washing 2-circuit - 1 pc.
  • Pasteurizer 25 000 l/h - 1 pc.
  • Thermizer 25 000 l/h - 1 pc.
  • Milk heater 20 000 l/h - 1 pc.
  • Cream cooler 4 000 l/h - 1 pc.
  • Cheese makers 15 000 l - 2 pcs.
  • Automated press - 2 pcs.
  • Water treatment system
  • Brine preparation system
  • Whey cooler 15,000 l/h with vibrating screen - 1 pc.
  • Salt Basin Loading and Unloading System
  • Conveyor marking system
  • PLC: Siemens S7-1500
  • Operational control: HMI Siemens Siamatic TP 1200
  • Client-server architecture of the SCADA system
  • Automatic reporting system for product production, equipment washing
  • Frequency converter: Siemens
Automated cheese production line, Altai Territory
Automated cheese production line, Altai Territory
Automated cheese production line, Altai Territory
Automated cheese production line, Altai Territory
Automated cheese production line, Altai Territory
Automated cheese production line, Altai Territory
Automated cheese production line, Altai Territory
Automated cheese production line, Altai Territory
Automated cheese production line, Altai Territory
Automated cheese production line, Altai Territory
Automated cheese production line, Altai Territory
Automated cheese production line, Altai Territory
Automated cheese production line, Altai Territory
Automated cheese production line, Altai Territory
Automated cheese production line, Altai Territory
Automated cheese production line, Altai Territory
Automated cheese production line, Altai Territory
Automated cheese production line, Altai Territory
Automated cheese production line, Altai Territory
Automated cheese production line, Altai Territory
Automated cheese production line, Altai Territory
Automated cheese production line, Altai Territory
Automated cheese production line, Altai Territory
Automated cheese production line, Altai Territory
Automated cheese production line, Altai Territory