SCADA, HMI & PLC Automation Built on the Aprotec Core Standard





Standardized SCADA, HMI & PLC Solutions for Modern Industry

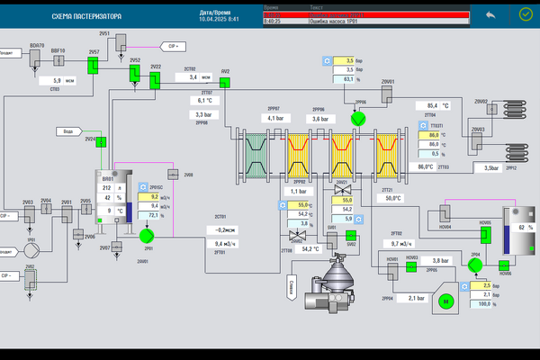
At Aprotec Engineering, we develop standardized automation solutions that unify control, visualization, and diagnostics across the entire plant. Our SCADA, HMI, and PLC systems provide a consistent user interface, shared logic, and integrated data flow — ensuring that every operator and every process speaks the same language.

SCADA, HMI & PLC Automation Built on the Aprotec Core Standard
Unified. Scalable. Reliable.
A single standard — one logic for the entire plant.

We call it Aprotec Core Standard — a unified platform for developing automation systems based on shared templates and structures. This approach guarantees:

  • Consistent operator interfaces across all production areas
  • Standardized alarms, warnings, and control logic
  • Faster learning and reduced human errors
  • Simplified maintenance and scalability
  • Seamless integration of new equipment and process zones

Why Choose Aprotec Engineering

  • Unified control philosophy — one logic, one interface, one training standard.
  • System integration expertise — from pasteurization to CIP and packaging, all zones communicate through a single architecture.
  • Productivity increase by 25–40% — through automation of manual operations and reduction of raw material losses.
  • Reduced downtime and faster troubleshooting — thanks to standardized diagnostics and alarm handling.
  • 150+ successful projects — food, beverage, dairy, packaging, chemical and pharmaceutical industries.
Our standardized approach helps manufacturers eliminate unnecessary complexity, unify workflows, and build a more intelligent, efficient production environment.

From Individual Lines to Complete Plants

Whether you’re building a new factory or upgrading existing systems, Aprotec Engineering provides scalable automation solutions based on the Aprotec Core Standard. Each system integrates seamlessly into your plant’s centralized control and data environment — enabling transparency, reliability, and long-term efficiency.

  • Process control and visualization (SCADA / HMI)
  • PLC software development based on unified templates
  • Alarm and event management
  • Recipe and batch control
  • Integration with MES / ERP systems

Ready to standardize your automation systems?

Our solutions

plus
View all

1

In our practice, there are very important projects for the migration of an outdated decentralized control system (DCS) with zero production downtime. Aprotec provides the ability to manage large scale incremental upgrades of automation systems in a controlled manner.

2

Seamless integration of control systems for stable, safe, and productive operations. Modernization, reduced downtime, and increased efficiency for your facility.

3

Aprotec Engineering specializes in Siemens PLC, HMI, and SCADA systems. We provide remote maintenance, updates, and technical support to ensure stable and efficient industrial automation. Our services cover diagnostics, software version management, and engineer training for c...

Any other questions?

For more information, you can contact us by phone: +375 29 765 03 53 or by email: aprotec@aprotecautomation.com or fill out the form and our specialists will contact you.

Clients

Aprotec Aprotec Aprotec
Aprotec Aprotec Aprotec
Aprotec Aprotec Aprotec
Aprotec Aprotec Aprotec
Aprotec Aprotec Aprotec
Aprotec Aprotec Aprotec
Aprotec Aprotec Aprotec
Aprotec Aprotec Aprotec
Aprotec Aprotec Aprotec
Aprotec Aprotec Aprotec