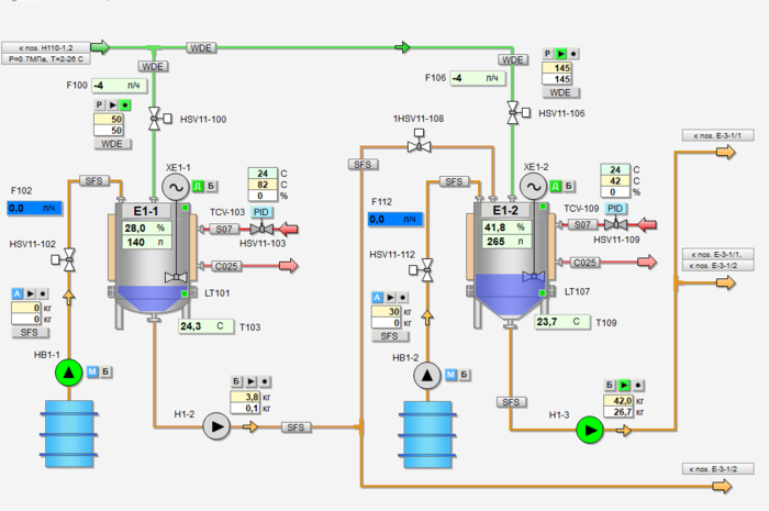
Сontrol system dosing pumps for the preparation of lubricants line





  • Сontrol system dosing pumps for the preparation of lubricants line

  • Сontrol system dosing pumps for the preparation of lubricants line

    Republic of Belarus, Mogilev

  • Branch:

    Chemistry

  • Year:

    2019

  • About the project:

    Together with our partners, the implementation of Grundfos dosing pumps was carried out. The Aprotec team completed the development of the electrical, software project. After completion of the installation work, commissioning work was carried out.

Our services:

  • Electrical project development
  • Supply of control cabinet
  • PLC software development
  • HMI software development
  • Communication with other equipment
  • Development of operator instructions
  • Commissioning works
  • Training

Project scope:

  • 1 HMI touch panel
  • 1 central PLC controller

Сontrol system dosing pumps for the preparation of lubricants line
Сontrol system dosing pumps for the preparation of lubricants line
Сontrol system dosing pumps for the preparation of lubricants line
Сontrol system dosing pumps for the preparation of lubricants line